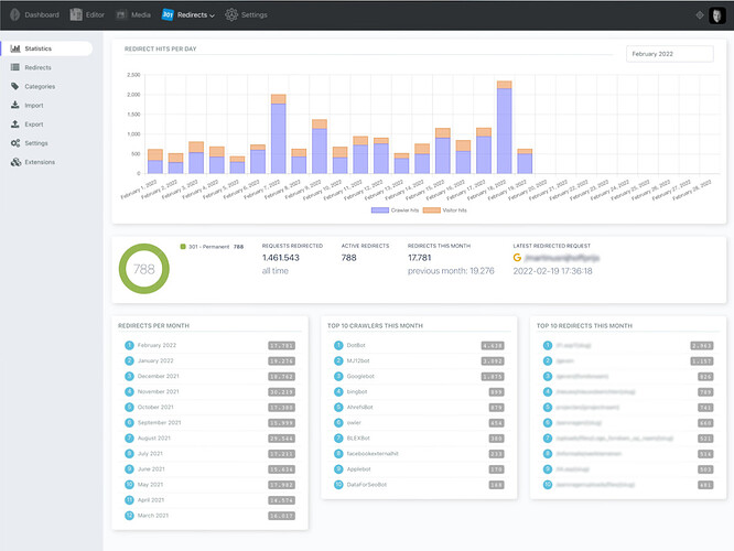
Hi, I was exploring v4 and absolutely love the new dashboards and internal traffic statistics. I can already see how this will create value for our clients. Thank you.
Could you guys kindly consider to allow filters in the traffic statistics?
I’ve got serveral uptime monitors up and running, and they seem to fill up the statitistics a lot.
See these user agent records I got fromm the dashboard_traffic_stats_pageviews table:
- 1Pilot Monitoring (+http://1pilot.io/)
- Mozilla/5.0+(compatible; UptimeRobot/2.0; http://www.uptimerobot.com/)
- Mozilla/5.0 (Windows NT 10.0; Win64; x64; rv:109.0) Gecko/20100101 Firefox/118.0
- Mozilla/5.0+(compatible; UptimeRobot/2.0; http://www.uptimerobot.com/)
- Mozilla/5.0 (compatible; monitoring360bot/1.1; +https://app.360monitoring.com/bot.html)
- Mozilla/5.0+(compatible; UptimeRobot/2.0; http://www.uptimerobot.com/)
- Mozilla/5.0+(compatible; UptimeRobot/2.0; http://www.uptimerobot.com/)
- Mozilla/5.0+(compatible; UptimeRobot/2.0; http://www.uptimerobot.com/)
If we could have something like a repeater in which we can put regular expressions to check the user_agent against, that would possible solve the issue.
Also, hiding traffic from back-end users as requested by @kevinvermeulen would also be a great addition.
We can see it’s already a great addition.
Thank you for considering this.

